Skip to main content
Beantwoord

KPN routing naar Roblox

  • September 27, 2025
  • 14 reacties
  • 285 keer bekeken

Pepijn de Vries
Topper
Forum|alt.badge.img

Ik ben al langer deel van een community op Roblox waar Napoleontische gevechten worden georganiseerd op een schaal van honderden mensen (grootste battles van Roblox). In het weekend worden er grote gevechten van honderden soms meer dan 2000 mensen tegelijkertijd in verschillende maar gelinkte servers. Omdat de mensen die deze game spelen vrijwel allemaal Europees zijn, zorgen de battlemasters (de mensen die de battles organiseren) er voor dat de servers altijd in Parijs of Amsterdam worden gehost. (Door servers te starten tot ze met geluk een server in Parijs/Amsterdam starten)

Het probleem is dat, ondanks dat ik geen VPN gebruik en deze servers zo dichtbij zijn, mijn ping tussen de 300ms-600ms zit. Als ik mijn internet test via een speedtest (Unifi WiFiman) krijg ik gewoon een prima ping van 0,5-1,5ms. Dit probleem is al langer gaande, en ik heb hier al een topic over gestart. Hier eindigde de discussie omdat ik liet weten mijn KPN ExperiaBox V10A weg te werken en te vervangen met een UDM SE, USW24 & 3x U7 Lite's. Dit met de hoop dat het problemen zou oplossen. Kort gevat heeft dit niet gewerkt.

Na verschillende tests heb ik kunnen constateren dat er niks mis is met mijn netwerk thuis. Hier vind er zich geen lag plaats.

Na nog wat tests naar de routing van een van de Roblox servers (door de proces tijdens het runnen van de app te inspecteren) lijkt het er op dat de routing van KPN naar Roblox het probleem is. Bij het testen en checken kwam ik op de volgende resultaten:

Geïdentificeerde Roblox servers:

  • 128.116.44.3 (game server)
  • 128.116.21.3 (game server)
  • 18.239.18.53 (CloudFront CDN)
  • 2.18.244.219 (Akamai CDN)

Ping resultaten:

  • 128.116.44.3: ~10ms ping met 18,8% pakketverlies
  • 128.116.21.3: ~1,5ms ping met 11,1% pakketverlies

Beide traceroutes stoppen na hop 2 (195.190.228.41.fixed.kpn.net), wat duidt op complexe routing of filtering in KPN's netwerk.

Het probleem ligt niet aan mijn hardware of lokale netwerk, maar aan het significante pakketverlies (11-19%) in KPN's routing naar de Roblox gameservers. Dit pakketverlies veroorzaakt de ervaring van hoge ping en lag tijdens het spelen, ondanks de relatief lage ping tijden. De UDM SE upgrade heeft de lokale netwerk prestaties verbeterd, maar het upstream routing probleem bij KPN blijft bestaan.

Daarnaast heb ik vernomen van een kennis dat ik, wanneer ik de ExperiaBox V10A niet meer gebruik, ik dit moet melden bij KPN. Klopt dit? Het is mij niet gelukt om hier iets over te vinden in mijn abonnement instellingen.

Dank voor het lezen,

MVG, Pepijn de Vries.

Beste antwoord door Erwin van KPN

Ik heb een antwoord gekregen van onze routerings expert.  Ik vat zijn verhaal hier even samen:

Het klopt dat traceroutes vaak stoppen bij hop 2 (195.190.228.41.fixed.kpn.net). Dat komt door filtering op de corerouters van KPN. Daardoor lijkt het soms alsof er packetloss is, maar in werkelijkheid worden die pings gewoon niet beantwoord. Dit is een veelgebruikte manier om het netwerk te beschermen.

Belangrijk om te weten: als er écht packetloss in de corerouter zou zitten, dan zie je dat ook in de volgende stappen. Omdat dat niet zo is, gaat het verkeer gewoon goed door.

Roblox is op dit moment via transit (NTT) gekoppeld. De metingen laten zien dat de verbinding prima is: lage ping (ongeveer 10ms naar Frankfurt en 1,5ms naar Amsterdam) en geen packetloss. Soms zie je korte pieken in de ping, maar dat komt waarschijnlijk door de server van Roblox zelf. Ook zij passen soms filtering toe, waardoor pings niet altijd terugkomen als de server het druk heeft.

Kortom: de verbinding is in orde en er is geen sprake van echte packetloss in het KPN-netwerk.

 

Waar het bij jou dan wel misgaat kan ik lastig beoordelen, ​@Pepijn de Vries . Het lijkt er op dat er af en toe veel van die server gevraagd wordt, maar daar kunnen wij helaas weinig aan doen. Misschien kun je contact krijgen met de de sys admin van die server(s) ?

 

Dit topic is gesloten. Staat je antwoord hier niet bij, gebruik dan de zoekfunctie van de Community of stel je vraag in een eigen topic.

14 reacties

Ik_Combineer
KPN medewerker
Forum|alt.badge.img+15
  • KPN Monteur
  • September 28, 2025

Daarnaast heb ik vernomen van een kennis dat ik, wanneer ik de ExperiaBox V10A niet meer gebruik, ik dit moet melden bij KPN. Klopt dit? Het is mij niet gelukt om hier iets over te vinden in mijn abonnement instellingen.

Dank voor het lezen,

MVG, Pepijn de Vries.

Nee hoor, u mag plaatsen achter het ISRA/(O)NT wat u wilt. Er is zeker geen plicht om dit te melden. Ons modembeheer systeem weet al dat u geen KPN modem heeft als er wel data is maar geen verbinding met een experia / sagecom box.
Wel is het zo dat de klantenservice u geen ondersteuning kan aanbieden tenzij er een modem van KPN staat. Heeft u dat overigens al geprobeerd om uw modem uit te sluiten?


Pepijn de Vries
Topper
Forum|alt.badge.img

Beste Ik_Combineer,

 

Mijn thuis netwerkt werkt volledig. Alle WiFi en bedrade verbindingen werken en dit probleem ligt niet aan mijn router. Mijn modem is nog steeds van KPN, deze heb ik niet vervangen. Alle verbindingen, stream services, websites, andere games, werken perfect. Alleen Roblox ervaart deze specifieke problemen.

 

Mvg,

Pepijn de Vries.


Pepijn de Vries
Topper
Forum|alt.badge.img

Update op ping:

 


  • September 28, 2025

Die routing gaat KPN niet aanpassen vanwege 1 spelletje. Dat weet ik vrijwel zeker.

Als je VPN gebruikt, gaat het dan beter?


Pepijn de Vries
Topper
Forum|alt.badge.img

Beste Marlon92,

Hoewel ik snap dat voor 1 applicatie het eigenlijk niet echt nodig is om de routing te veranderen, maar ik denk niet dat ik de enige ben die deze game speelt en deze problemen ervaar.

VPN’s hebben geen effect op dit probleem.

Mvg, Pepijn.


Erwin van KPN
Moderator
  • Moderator
  • September 30, 2025

Hoi ​@Pepijn de Vries .  Welkom hier.

Ik maak sporadisch (lees: hééél zelden) mee dat routeringen niet deugen.  De laatste keer is jaren geleden.  

Ken je het programma ping plotter?  Zou je anders een pingplots kunnen maken van de server ip’s en ter vergelijk ook van reguliere websites (kpn.com.  of google.com) 

En de screenshots met ons delen.

We willen graag alle hops/routes zien. 

https://www.pingplotter.com/


Pepijn de Vries
Topper
Forum|alt.badge.img

Beste Erwin,

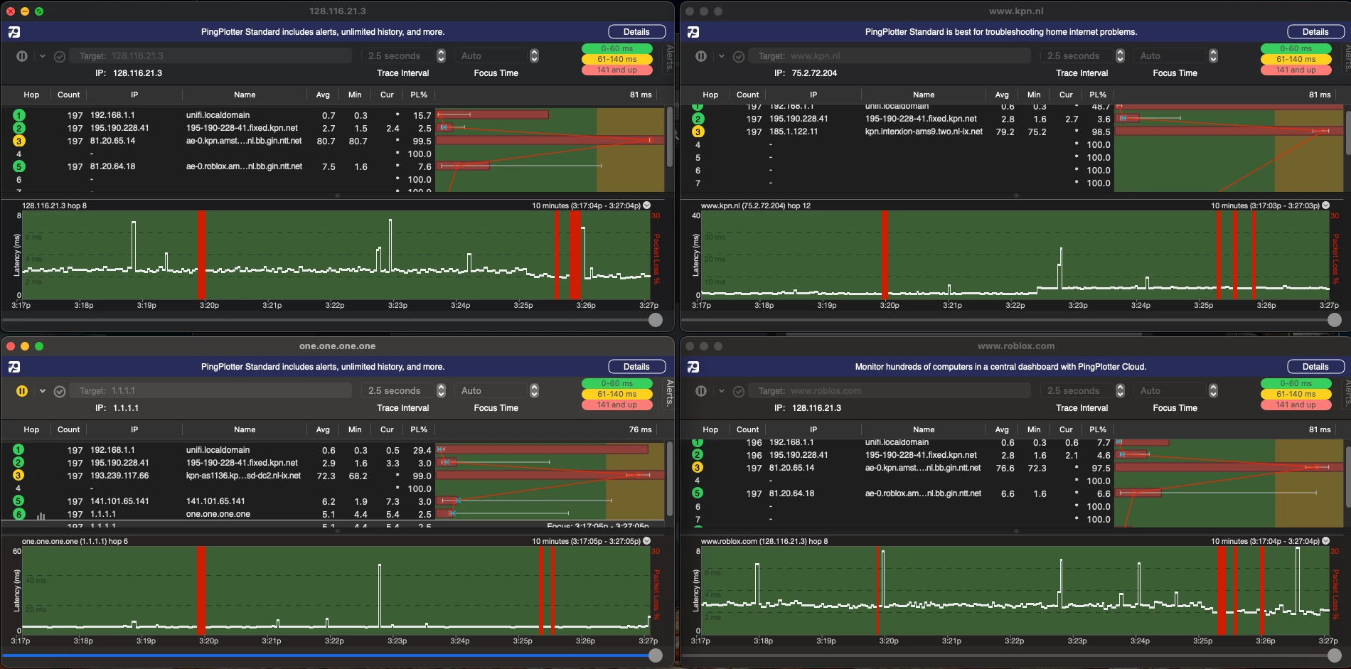
Hier een screenshot met het IP van de server (gevonden via terminal) en wat extra websites.

Dit was tijdens een van de battle’s, gehost in frankfurt. Hier had ik minder last van een hoge ping, maar wel last van lag spikes. Verschillende keren bevroor de game tot max 5 seconden lang. Had niet te maken met mijn laptop.

Mvg,

Pepijn de Vries.


Erwin van KPN
Moderator

Hoi ​@Pepijn de Vries . Dank voor de snelle reactie en het willen testen van die routering.

Ik heb hier even met een collega naar gekeken en we vinden het wel een interessante om door te sturen naar onze routerings experts.  Ik mail de info naar een collega en zodra ik antwoord heb, laat ik jou dat weten.

  Als je vrijdagmiddag nog niks van mij gehoord hebt, geeft me hier even een reminder. 


Erwin van KPN
Moderator

Oh, en ook nog even de vraag. Omdat je met zoveel spelers speelt.  Zijn er anderen, waarvan je weet weet dat ze op een KPN netwerk zitten, die dezelfde issues ervaren?  


Pepijn de Vries
Topper
Forum|alt.badge.img

Beste Erwin,

Omdat dit een internationaal gemeenschap is betwijfel ik dat er andere nederlanders met het KPN netwerk dit spelen. Ik kan het snel even vragen in de globale chat.

Mvg, 

Pepijn de Vries.


Erwin van KPN
Moderator
  • Moderator
  • Antwoord
  • October 2, 2025

Ik heb een antwoord gekregen van onze routerings expert.  Ik vat zijn verhaal hier even samen:

Het klopt dat traceroutes vaak stoppen bij hop 2 (195.190.228.41.fixed.kpn.net). Dat komt door filtering op de corerouters van KPN. Daardoor lijkt het soms alsof er packetloss is, maar in werkelijkheid worden die pings gewoon niet beantwoord. Dit is een veelgebruikte manier om het netwerk te beschermen.

Belangrijk om te weten: als er écht packetloss in de corerouter zou zitten, dan zie je dat ook in de volgende stappen. Omdat dat niet zo is, gaat het verkeer gewoon goed door.

Roblox is op dit moment via transit (NTT) gekoppeld. De metingen laten zien dat de verbinding prima is: lage ping (ongeveer 10ms naar Frankfurt en 1,5ms naar Amsterdam) en geen packetloss. Soms zie je korte pieken in de ping, maar dat komt waarschijnlijk door de server van Roblox zelf. Ook zij passen soms filtering toe, waardoor pings niet altijd terugkomen als de server het druk heeft.

Kortom: de verbinding is in orde en er is geen sprake van echte packetloss in het KPN-netwerk.

 

Waar het bij jou dan wel misgaat kan ik lastig beoordelen, ​@Pepijn de Vries . Het lijkt er op dat er af en toe veel van die server gevraagd wordt, maar daar kunnen wij helaas weinig aan doen. Misschien kun je contact krijgen met de de sys admin van die server(s) ?

 


totaleslimmekind
Topper
Forum|alt.badge.img

Ik heb een antwoord gekregen van onze routerings expert.  Ik vat zijn verhaal hier even samen:

Het klopt dat traceroutes vaak stoppen bij hop 2 (195.190.228.41.fixed.kpn.net). Dat komt door filtering op de corerouters van KPN. Daardoor lijkt het soms alsof er packetloss is, maar in werkelijkheid worden die pings gewoon niet beantwoord. Dit is een veelgebruikte manier om het netwerk te beschermen.

Belangrijk om te weten: als er écht packetloss in de corerouter zou zitten, dan zie je dat ook in de volgende stappen. Omdat dat niet zo is, gaat het verkeer gewoon goed door.

Roblox is op dit moment via transit (NTT) gekoppeld. De metingen laten zien dat de verbinding prima is: lage ping (ongeveer 10ms naar Frankfurt en 1,5ms naar Amsterdam) en geen packetloss. Soms zie je korte pieken in de ping, maar dat komt waarschijnlijk door de server van Roblox zelf. Ook zij passen soms filtering toe, waardoor pings niet altijd terugkomen als de server het druk heeft.

Kortom: de verbinding is in orde en er is geen sprake van echte packetloss in het KPN-netwerk.

 

Waar het bij jou dan wel misgaat kan ik lastig beoordelen, ​@Pepijn de Vries . Het lijkt er op dat er af en toe veel van die server gevraagd wordt, maar daar kunnen wij helaas weinig aan doen. Misschien kun je contact krijgen met de de sys admin van die server(s) ?

 

heb je de hele ISP uit en aan gedaan en de glazvezel uit getrokken en weer ingedaan en neighbor shutdown ASN51531 
gedaan (:?

(NIET DIT DOEN OF ANDERS GAAT DE HELE KPN POOF)


Pepijn de Vries
Topper
Forum|alt.badge.img

Beste Erwin,

Super bedankt voor het checken met een expert. Jammer dat de routing het probleem niet was en dat er nog steeds geen oplossing is. Ik heb hier nog een korte recording van een andere game op Roblox waar ik ook hoge ping en ping-spikes ervaar.

 

 


Erwin van KPN
Moderator

Het is een populaire game. Ik kan me voorstellen dat de servers het af en toe lastig hebben. Maar daar zou dan ook ergens iets op een forum van het spel zelf over te vinden moeten zijn.Â